Перейти к основному содержимому
Перейти к основному содержимому

Мониторинг метрик JVM с ClickStack

Итоги вкратце

В этом руководстве описано, как отслеживать метрики JVM‑приложений с помощью ClickStack, используя Java‑агент OpenTelemetry для их сбора. Вы узнаете, как:

  • Подключить Java‑агент OpenTelemetry к JVM‑приложению
  • Настроить агент на отправку метрик в ClickStack через OTLP
  • Использовать готовый дашборд для визуализации кучи памяти, сборки мусора, потоков и ЦП

Демонстрационный набор данных с примерами метрик доступен, если вы хотите протестировать интеграцию до инструментирования продакшен‑приложений.

Требуемое время: 5–10 минут

Интеграция с существующим JVM-приложением

В этом разделе описывается настройка существующего JVM-приложения для отправки метрик в ClickStack с помощью Java-агента OpenTelemetry.

Если вы хотите протестировать интеграцию перед настройкой боевой среды, вы можете использовать наш демонстрационный набор данных из раздела демо-набора данных.

Предварительные требования
  • Запущенный экземпляр ClickStack
  • Существующее Java-приложение (Java 8+)
  • Доступ для изменения аргументов запуска JVM

Получение ClickStack API key

Агент OpenTelemetry Java отправляет данные на OTLP-эндпоинт ClickStack, который требует аутентификации.

  1. Откройте HyperDX по вашему адресу ClickStack (например, http://localhost:8080)
  2. Создайте аккаунт или при необходимости войдите в систему
  3. Перейдите в Team Settings → API Keys
  4. Скопируйте ваш Ingestion API Key
ClickStack API Key

Загрузка агента OpenTelemetry Java

Скачайте JAR-файл агента OpenTelemetry Java:

curl -L -O https://github.com/open-telemetry/opentelemetry-java-instrumentation/releases/download/v2.22.0/opentelemetry-javaagent.jar

Файл будет загружен в ваш текущий каталог. Вы можете разместить его там, где это имеет смысл для вашего развертывания (например, в /opt/opentelemetry/ или рядом с JAR-файлом вашего приложения).

Настройка аргументов запуска JVM

Добавьте Java-агент в команду запуска JVM. Агент автоматически собирает метрики JVM и отправляет их в ClickStack.

Вариант 1: Флаги командной строки
java -javaagent:opentelemetry-javaagent.jar \
  -Dotel.service.name=my-java-app \
  -Dotel.exporter.otlp.endpoint=http://localhost:4318 \
  -Dotel.exporter.otlp.protocol=http/protobuf \
  -Dotel.exporter.otlp.headers="authorization=YOUR_API_KEY" \
  -Dotel.metrics.exporter=otlp \
  -Dotel.logs.exporter=none \
  -Dotel.traces.exporter=none \
  -jar my-application.jar

Замените следующие значения:

  • opentelemetry-javaagent.jar → Полный путь к JAR-файлу агента (например, /opt/opentelemetry/opentelemetry-javaagent.jar)
  • my-java-app → Осмысленное имя вашего сервиса (например, payment-service, user-api)
  • YOUR_API_KEY → Ваш ClickStack API key из шага выше
  • my-application.jar → Имя JAR-файла вашего приложения
  • http://localhost:4318 → Ваш эндпоинт ClickStack (используйте localhost:4318, если ClickStack запущен на той же машине, иначе используйте http://your-clickstack-host:4318)
Вариант 2: Переменные окружения

Или используйте переменные окружения:

export JAVA_TOOL_OPTIONS="-javaagent:opentelemetry-javaagent.jar"
export OTEL_SERVICE_NAME="my-java-app"
export OTEL_EXPORTER_OTLP_ENDPOINT="http://localhost:4318"
export OTEL_EXPORTER_OTLP_PROTOCOL="http/protobuf"
export OTEL_EXPORTER_OTLP_HEADERS="authorization=YOUR_API_KEY"
export OTEL_METRICS_EXPORTER="otlp"
export OTEL_LOGS_EXPORTER="none"
export OTEL_TRACES_EXPORTER="none"

java -jar my-application.jar

Замените следующие значения:

  • opentelemetry-javaagent.jar → Полный путь к JAR-файлу агента
  • my-java-app → Имя вашего сервиса
  • YOUR_API_KEY → Ваш ClickStack API key
  • http://localhost:4318 → Ваш эндпоинт ClickStack
  • my-application.jar → Имя JAR-файла вашего приложения
Совет

Агент OpenTelemetry Java автоматически собирает следующие метрики JVM:

  • Память: jvm.memory.used, jvm.memory.limit, jvm.memory.committed, jvm.memory.used_after_last_gc
  • Сборка мусора: jvm.gc.duration
  • Потоки: jvm.thread.count
  • Классы: jvm.class.count, jvm.class.loaded, jvm.class.unloaded
  • CPU: jvm.cpu.time, jvm.cpu.count

Проверка метрик в HyperDX

После запуска приложения с агентом убедитесь, что метрики поступают в ClickStack:

  1. Откройте HyperDX по адресу http://localhost:8080 (или по вашему адресу ClickStack)
  2. Перейдите в Chart Explorer
  3. Найдите метрики, начинающиеся с jvm. (например, jvm.memory.used, jvm.gc.duration, jvm.thread.count)

Демонстрационный набор данных

Для пользователей, которые хотят протестировать интеграцию метрик JVM перед инструментированием своих приложений, мы предоставляем пример набора данных с предварительно сгенерированными метриками, отражающими реалистичное поведение JVM для микросервиса среднего размера со стабильным умеренным трафиком.

Загрузите пример набора данных

# Загрузить gauge-метрики (память, потоки, CPU, классы)
curl -O https://datasets-documentation.s3.eu-west-3.amazonaws.com/clickstack-integrations/jvm/jvm-metrics-gauge.jsonl

# Загрузить sum-метрики (GC-события)
curl -O https://datasets-documentation.s3.eu-west-3.amazonaws.com/clickstack-integrations/jvm/jvm-metrics-sum.jsonl

Набор данных включает 24 часа метрик JVM, показывающих:

  • Рост памяти кучи (heap) с периодическими событиями сборки мусора (garbage collection)
  • Изменения количества потоков
  • Реалистичное время пауз GC
  • Активность загрузки классов
  • Характер использования CPU

Запустите ClickStack

Если у вас еще не запущен ClickStack:

docker run -d --name clickstack \
  -p 8080:8080 -p 4317:4317 -p 4318:4318 \
  clickhouse/clickstack-all-in-one:latest

Подождите немного, чтобы ClickStack полностью запустился.

Импортируйте демонстрационный набор данных

# Импортировать gauge-метрики (память, потоки, CPU, классы)
docker exec -i clickstack clickhouse-client --query="
  INSERT INTO default.otel_metrics_gauge FORMAT JSONEachRow
" < jvm-metrics-gauge.jsonl

# Импортировать sum-метрики (GC-события)
docker exec -i clickstack clickhouse-client --query="
  INSERT INTO default.otel_metrics_sum FORMAT JSONEachRow
" < jvm-metrics-sum.jsonl

Метрики будут импортированы напрямую в таблицы метрик ClickStack.

Проверьте демонстрационные данные

После импорта:

  1. Откройте HyperDX по адресу http://localhost:8080 и войдите в систему (при необходимости создайте аккаунт)
  2. Перейдите в представление Search и установите источник Metrics
  3. Установите диапазон времени на 2025-12-06 14:00:00 - 2025-12-09 14:00:00
  4. Выполните поиск по jvm.memory.used или jvm.gc.duration

Вы должны увидеть метрики для демонстрационного сервиса.

Отображение часового пояса

HyperDX отображает временные метки в локальном часовом поясе вашего браузера. Демонстрационные данные охватывают период 2025-12-07 14:00:00 - 2025-12-08 14:00:00 (UTC). Установите диапазон времени на 2025-12-06 14:00:00 - 2025-12-09 14:00:00, чтобы гарантированно увидеть демонстрационные метрики независимо от вашего местоположения. Как только вы увидите метрики, вы можете сузить диапазон до 24 часов для более наглядной визуализации.

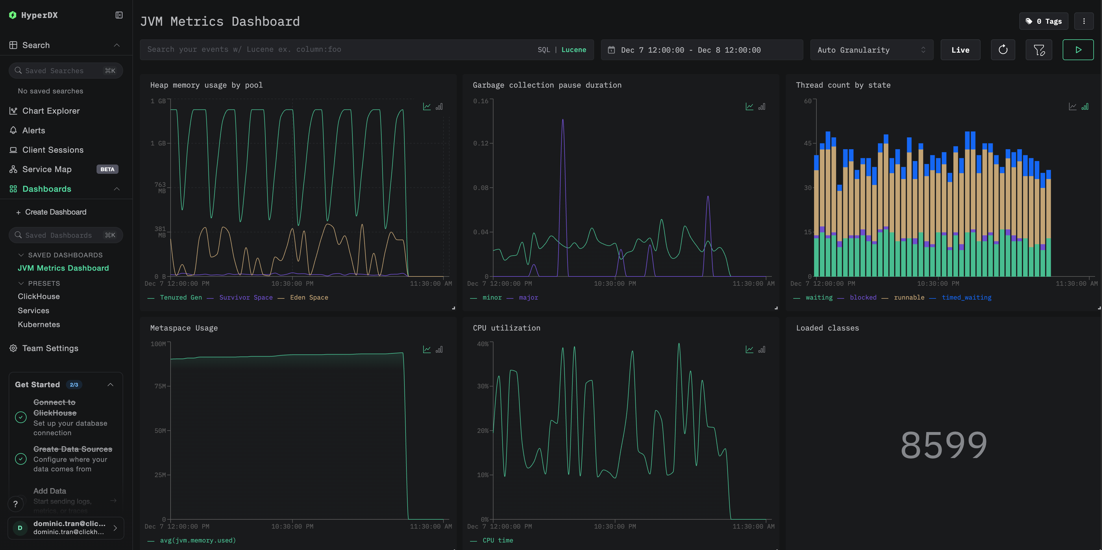
Дашборды и визуализация

Чтобы помочь вам в мониторинге JVM-приложений с помощью ClickStack, мы предоставляем готовый дашборд с ключевыми визуализациями метрик JVM.

Скачать конфигурацию дашборда

Импортируйте преднастроенный дашборд

  1. Откройте HyperDX и перейдите в раздел Dashboards
  2. Нажмите Import Dashboard в правом верхнем углу в меню под многоточием
Кнопка импорта дашборда
  1. Загрузите файл jvm-metrics-dashboard.json и нажмите Finish Import
Завершение импорта

Просмотрите дашборд

Дашборд будет создан со всеми преднастроенными визуализациями:

Дашборд метрик Kafka
Примечание

Для демонстрационного набора данных установите диапазон времени 2025-12-07 14:00:00 - 2025-12-08 14:00:00 (UTC). При необходимости скорректируйте его в соответствии с вашим часовым поясом.

Устранение неполадок

Агент не запускается

Убедитесь, что JAR-файл агента присутствует:

ls -lh /path/to/opentelemetry-javaagent.jar

Проверьте, что используется совместимая версия Java (требуется Java 8+):

java -version

Проверьте журналы на наличие сообщения о запуске агента: При запуске приложения вы должны увидеть:

[otel.javaagent] OpenTelemetry Javaagent v2.22.0 started

Метрики не отображаются в HyperDX

Убедитесь, что ClickStack запущен и доступен:

docker ps | grep clickstack
curl -v http://localhost:4318/v1/metrics

Проверьте, что экспортёр метрик настроен:

# If using environment variables, verify:
echo $OTEL_METRICS_EXPORTER
# Should output: otlp

Проверьте логи приложения на ошибки OpenTelemetry: Найдите в логах вашего приложения сообщения об ошибках, связанных с OpenTelemetry или ошибками экспорта OTLP.

Проверьте сетевое подключение: Если ClickStack находится на удалённом хосте, убедитесь, что порт 4318 доступен с сервера вашего приложения.

Проверьте версию агента: Убедитесь, что вы используете последнюю стабильную версию агента (в настоящее время 2.22.0), так как новые версии часто содержат улучшения производительности.

Следующие шаги

Теперь, когда метрики JVM поступают в ClickStack, рассмотрите возможность:

  • Настроить alerts для критически важных метрик, таких как высокий расход heap, частые паузы GC или исчерпание потоков
  • Изучить другие интеграции ClickStack для унификации данных обсервабилити

Переход в продакшен

В этом руководстве показана настройка Java-агента OpenTelemetry для локального тестирования. Для продакшен-развертываний включайте JAR-агента в образы контейнеров и настраивайте его через переменные окружения для упрощения управления. Для более крупных сред с большим количеством экземпляров JVM разверните централизованный OpenTelemetry Collector, чтобы группировать в пакеты и пересылать метрики от нескольких приложений вместо отправки их напрямую в ClickStack.

См. раздел Ingesting with OpenTelemetry для типовых схем продакшен-развертывания и примеров конфигурации коллектора.